Explore the Exciting New Features of NetSuite 2024 Release 1!
NetSuite recently unveiled its bi-annual, highly anticipated update, 2024 Release 1. This release brings a wide range of new features and enhancements aimed at empowering businesses to streamline their operations and achieve greater efficiency.
A Step Forward in AI Adoption
NetSuite 2024.1 is a milestone in AI adoption for businesses. Traditionally, implementing AI has been perceived as complex and costly, limiting its accessibility to many organizations. However, NetSuite’s latest release makes AI capabilities more approachable and easier to implement, enabling businesses to accomplish more while spending less. The introduction of AI-powered tools like Text Enhance, Bill Capture, and IPM in NetSuite 2024.1 allows businesses to gain tangible benefits from AI technology without extensive investments or technical expertise.


The NetSuite 2024.1 release introduces an improved navigation experience, making it easier for users to access the different modules and functions within the NetSuite system. With the new navigation enhancements, users can effortlessly navigate through the various tabs and menus, saving precious time and improving overall productivity.
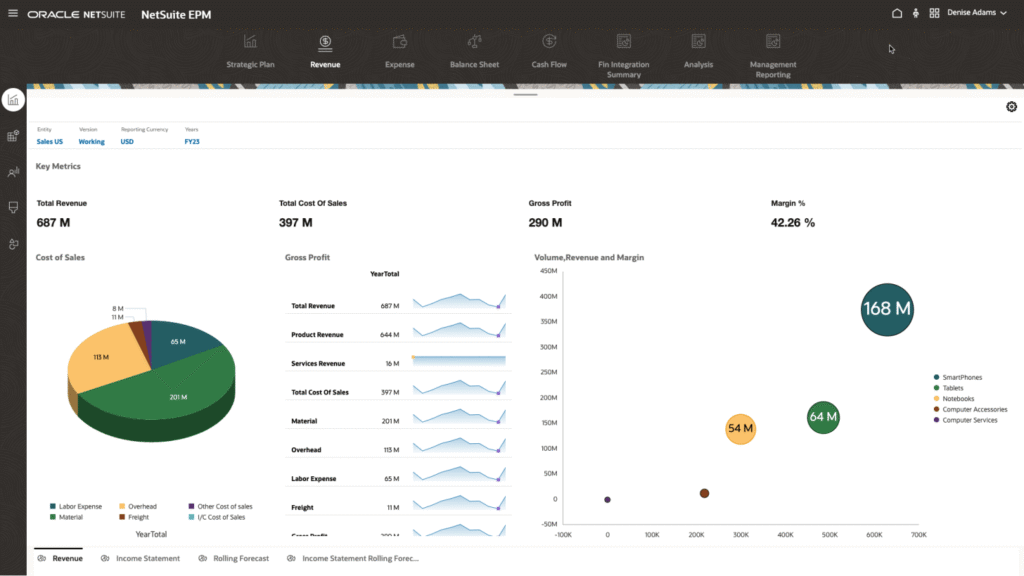
Expanded Financial Management Capabilities
NetSuite 2024.1 takes financial management to the next level with enhanced features for accounting, financial planning, and inventory management. This latest release offers advanced tools for budgeting, forecasting, and financial reporting, providing businesses with greater visibility into their financial performance and aiding in decision-making processes.


Improved Procurement and Supply Chain Management
This release introduces several enhancements to the Procurement and Supply Chain Management modules, enabling businesses to optimize their inventory management processes. The new features include improved demand planning, automated purchasing workflows, and enhanced vendor management functionalities. These enhancements help businesses streamline their procurement operations, reduce costs, and improve supply chain efficiency.
Enhanced Customer Relationship Management (CRM)
NetSuite 2024.1 focuses on improving customer relationship management capabilities. The release introduces new features and enhancements to the CRM module, empowering businesses to effectively manage customer interactions, improve sales processes, and boost customer satisfaction. From lead management to opportunity tracking and customer support, users can now better track and manage their customer interactions throughout the entire sales lifecycle.
Powerful Analytics and Reporting
NetSuite 2024.1 brings enhanced analytics and reporting capabilities to help businesses gain insightful data-driven insights. The release introduces new dashboards, customizable reports, and advanced analytics tools that enable users to visualize and analyze their data more effectively. With these powerful reporting features, businesses can gain deeper insights into their key performance metrics, identify trends, and make data-backed decisions.


Seamless Integration and Customization
NetSuite 2024.1 emphasizes the importance of seamless integration and customization to meet unique business requirements. The release introduces new capabilities for integrating NetSuite with other third-party applications, allowing businesses to streamline their operations across various systems. Additionally, users can leverage enhanced customization tools to tailor NetSuite to their specific needs, ensuring that the software aligns perfectly with their business processes.
The NetSuite 2024.1 release brings a host of exciting features and enhancements that are designed to empower businesses to streamline their operations, improve efficiency, and enhance overall productivity. The introduction of AI features, enhanced navigation, expanded financial management capabilities, improved procurement and supply chain management, enhanced CRM functionalities, powerful analytics and reporting, and seamless integration and customization features make NetSuite 2024.1 a game-changer for businesses across all industries.
Remember to always refer to the original NetSuite website for more information regarding the specific features and details of the 2024.1 release. For more details, check out the NetSuite 2024.1 Release notes.
Log in to your dashboard and check out the new release portlet to learn more about your upgrade date, see sneak peeks, and more regarding the new NetSuite release. Contact us with questions.





